升级改造|494949开奖结果中奖号码-4949最快开奖结果澳门-494949今晚最快开奖结果-494949最快开奖结果-ww494949最快开奖开奖-2025澳门今晚开奖结果-澳门六开奖结果2025开奖记录-澳门今晚必开一肖一特-494949最快开奖494958GD5000产品方案优化凝结水泵,高效节能
发布时间:2024-03-12点击量: 3286
一、项目背景
近年来随着电力行业竞争愈演愈烈,电力生产节能降耗也成为各个电厂重点关注的问题,目前大型火力发电机组越来越多参与电网调峰,发电厂辅机需要变频调速运行,同时很多电厂高压变频器原控制方案较为落后,因此在保证完成发电量任务的情况下,降低耗电量与满足机组稳定运行成为重中之重。
二、项目难点
某发电有限公司属五大发电集团中国华电集团公司控股企业,装机容量2×600MW属于国产超临界燃煤发电机组。
发电机组于2007点火发电,电厂运行初期使用的凝结水泵变频器已使用超过十年,需进行升级改造,以满足运行要求及节能降本增效。
三、494949开奖结果中奖号码-4949最快开奖结果澳门-494949今晚最快开奖结果-494949最快开奖结果-ww494949最快开奖开奖-2025澳门今晚开奖结果-澳门六开奖结果2025开奖记录-澳门今晚必开一肖一特-494949最快开奖494958方案
针对用户提出的变频器整体控制要求及494949开奖结果中奖号码-4949最快开奖结果澳门-494949今晚最快开奖结果-494949最快开奖结果-ww494949最快开奖开奖-2025澳门今晚开奖结果-澳门六开奖结果2025开奖记录-澳门今晚必开一肖一特-494949最快开奖494958工程师对凝结水泵运行工艺要求全面分析后提供了整套的凝结水泵解决方案。

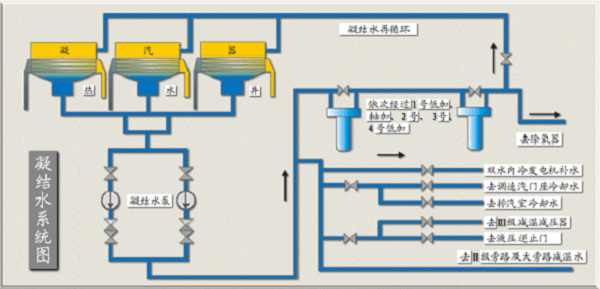
凝结水系统示意图
设备投运后运行稳定可靠、控制简单方便、运行记录完整可追溯行好、维护量小、启动特性优异、调速性能好,受到了客户的好评,丰富了494949开奖结果中奖号码-4949最快开奖结果澳门-494949今晚最快开奖结果-494949最快开奖结果-ww494949最快开奖开奖-2025澳门今晚开奖结果-澳门六开奖结果2025开奖记录-澳门今晚必开一肖一特-494949最快开奖494958在五大发电集团及超临界发电机组的应用案例。
四、客户价值
1、提高系统稳定性
采用新的方案后,运行记录可追溯,故障率低且变频器故障切换更可靠,减少了用户非计划停机,提高了生产效益。
2、延长设备寿命
采用变频调速后,低负荷时,凝结水泵低速运转,泵必需的气蚀余量降低;变频启动时柔和,机械应力较小,降低凝结水泵耗电量与后期维护费用。
3、提供管网可靠性
变频调速运行时,利用转速调节流量和压力,改善了阀门调节时对管网系统的冲击,降低了阀门前后管网泄漏的可能性,降低凝结水泵及系统的噪音,改善运行环境。
五、现场应用

六、结束语
凝结水泵是发电厂的重要辅助设备,494949开奖结果中奖号码-4949最快开奖结果澳门-494949今晚最快开奖结果-494949最快开奖结果-ww494949最快开奖开奖-2025澳门今晚开奖结果-澳门六开奖结果2025开奖记录-澳门今晚必开一肖一特-494949最快开奖494958此次在600WM机组应用GD5000系列高压变频器,并成功对凝结水泵进行变频改造(替换原变频控制系统),最大限度地减少节流损失,降低能耗,提高经济效益,保证凝结水系统的安全运行,也为今后在五大发电集团更大容量的发电机组上应用高压变频器提供了广阔的应用前景。




